Logo Menú principal Aim Manager
Gestión inteligente

Smart Metering

Es una solución que combina tecnología IoT y una plataforma SaaS para gestionar de manera inteligente los recursos más importantes de cualquier espacio: 
electricidad, agua y gas.

La plataforma ofrece:

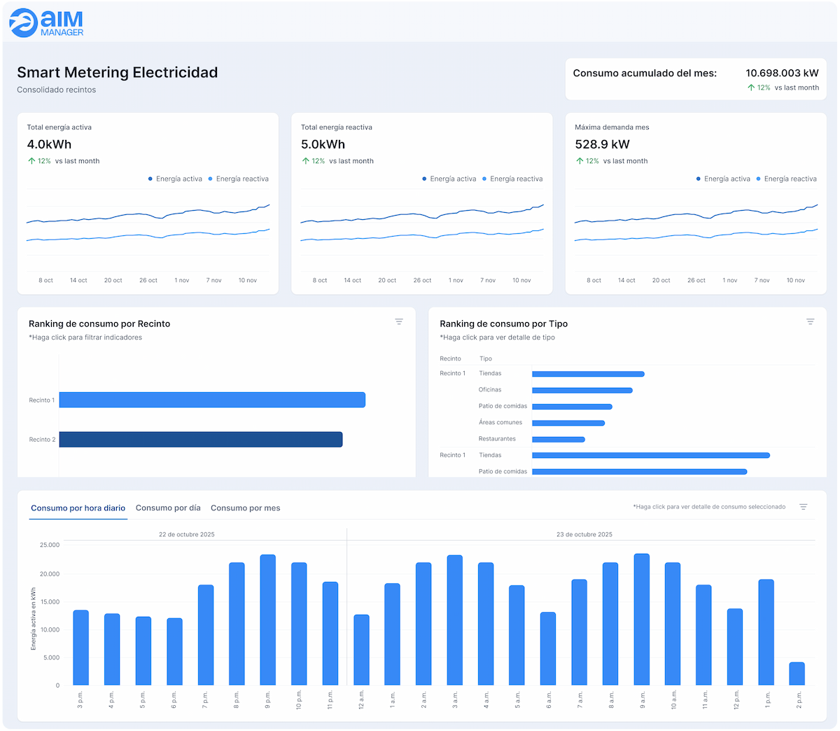
Monitoreo 24/7

Con dashboards diseñados para transparencia total y acción inmediata.

Alertas automáticas

Alertas inteligentes por WhatsApp, email o llamada para anticiparte a cualquier evento crítico.

Analítica inteligente

Identifica comportamientos clave, anomalías y tendencias de consumo que optimizan tu operación.

Prefacturación automática y prorrateo

Prefacturación inteligente y prorrateo avanzado para una asignación justa y automatizada de costos en espacios compartidos.
Casos de uso

Gestión inteligente de recursos impulsada por analítica avanzada

Con tecnología de última generación y dispositivos compatibles con LoRaWAN y Wifi, AIM transforma tus mediciones en información valiosa en tiempo real. Todos los datos se integran automáticamente en una plataforma en la nube, simple, intuitiva y lista para usar.

Desde un solo lugar puedes ver tus consumos, recibir alertas inteligentes y tomar decisiones que reducen costos, optimizan recursos y elevan el rendimiento de tu operación.

Descubre nuestras soluciones diseñadas para llevar tu gestión al siguiente nivel:

Metering Eléctrico

Permite visualizar el consumo eléctrico en tiempo real, identificar picos de demanda, detectar anomalías y optimizar el uso de la energía. Con esta solución, es posible reducir costos operativos y mejorar la eficiencia energética de forma sencilla.

Metering Agua

Controla el consumo hídrico minuto a minuto y detecta fugas de manera automática. Gracias a sus reportes y analítica detallada, ayuda a gestionar el recurso de forma responsable, evitando desperdicios y costos innecesarios.

Metering Gas

Ofrece un seguimiento preciso del consumo de gas en espacios comerciales, industriales o residenciales. Su monitoreo constante permite anticipar problemas, optimizar el abastecimiento y mejorar la seguridad.

Elevamos la eficiencia de tu organización al máximo nivel, adaptando cada proceso para garantizar seguridad, calidad y rendimiento.

Aprovecha un control total en cada área para asegurar una operación impecable.

Ver otros procesos

Control de accesos

Gestiona el acceso de proveedores, contratistas y trabajadores a tus inmuebles con un flujo de aprobación verificado por el guardia de seguridad desde su teléfono al momento del ingreso.
Ver más >

Comunicaciones

Informa a tu equipo y locatarios con publicaciones dirigidas, encuestas y capacitaciones, facilitando una comunicación bidireccional efectiva.
Ver más >

Activos y mantenimiento

Gestiona inteligentemente tus activos con mantenimientos preventivos, evitando costosos correctivos, usando herramientas como calendarios digitales, fichas técnicas e historiales.
Ver más >

Eficiencia operativa

Optimiza la gestión de tus inmuebles con herramientas comprobadas que mejoran el mantenimiento, calidad, seguridad, e infraestructura, elevando la experiencia de tus clientes.
Ver más >